梧桐DevOps平台-公司自研工具产品
由于是内部项目,部分流程和页面不方便作展示,以下是简单针对这个产品进行的一些分析和页面展示。
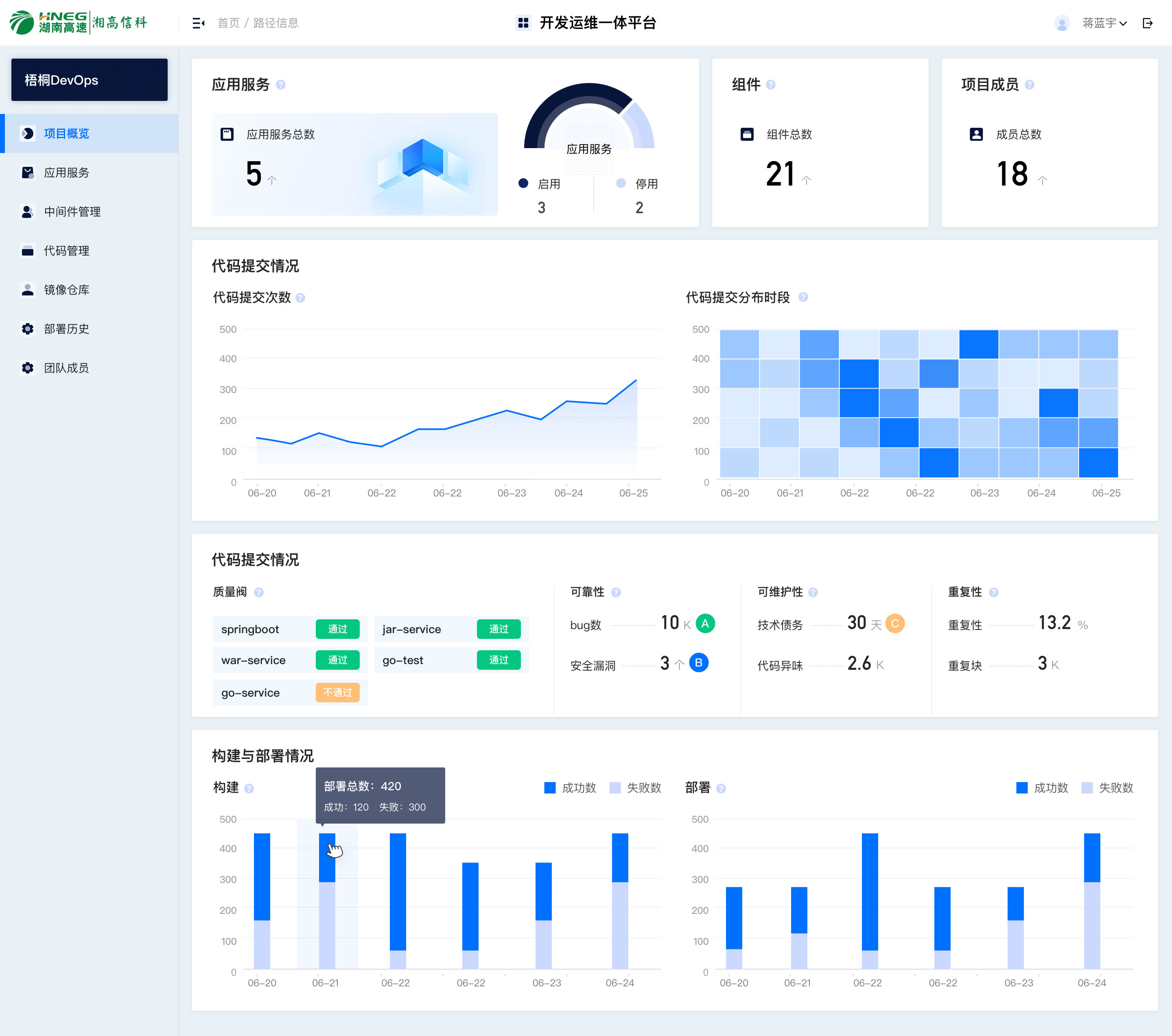
梧桐 DevOps 平台 · 设计思路与信息架构
| 模块/页面 | 设计要点 |
|---|---|
| 总览仪表盘 | 集群资源(CPU/内存/存储)与团队应用健康度一屏呈现,多维度状态可视化 |
| 应用列表 | 按状态(运行中/关闭/异常/闲置)筛选,资源使用率、组件数量等关键指标,提升运维定位效率 |
| 代码提交与构建部署 | 图表结合质量阀状态,直观呈现研发效能与代码健康度 |
| 视觉与规范 | 深色主题突出数据层级;色彩语义(绿/红/黄)区分运行状态;复杂表格保留横向空间,适配 1920×1080+ |
梧桐PaaS是一个面向企业级用户的云原生应用管理平台,旨在降低Kubernetes和容器技术的学习成本,提供从应用开发、交付到运维的全生命周期管理能力。平台主要服务于开发、运维及团队管理者,帮助他们统一管理多集群资源、监控应用状态、分析代码质量并追踪CI/CD流水线。
作为该平台的主设计,我负责了核心界面的UX/UI设计,重点解决数据密集场景下的信息可读性与多维度状态的可视化表达。总览页通过仪表盘整合集群资源(CPU/内存/存储)与团队应用健康度,让管理者快速掌握全局;应用列表页支持按状态(运行中/关闭/异常/闲置)筛选,并结合资源使用率、组件数量等关键指标,提升运维人员的问题定位效率;代码提交与构建部署模块采用图表结合质量阀状态,直观呈现研发效能与代码健康度。
设计上采用深色主题突出数据可视化层级,通过色彩语义(绿/红/黄)区分运行状态,并在复杂表格中保留足够的横向空间以适应长文本与指标对比,确保在1920x1080以上分辨率下的浏览体验。该项目成功落地于湖南高速等多个政企客户,支撑了智慧交通等业务系统的稳定运维。
清晰地传达、明确并传递信息的反馈、保持整体设计的一致性、当犹豫不决时,使用公认设计方案、增强视觉层次